Skip to main content
In this guide we will set up evaluations for a chatbot. These allow you to measure how well your application is performing over a set of data. Being able to get this insight quickly and reliably will allow you to iterate with confidence. At a high level, in this tutorial we will:
  • Create an initial golden dataset to measure performance
  • Define metrics to use to measure performance
  • Run evaluations on a few different prompts or models
  • Compare results manually
  • Track results over time
  • Set up automated testing to run in CI/CD
For more information on the evaluation workflows LangSmith supports, check out the how-to guides, or see the reference docs for evaluate and its asynchronous aevaluate counterpart. Lots to cover, let’s dive in!

Setup

First install the required dependencies for this tutorial. We happen to use OpenAI, but LangSmith can be used with any model:
pip install -U langsmith openai
And set environment variables to enable LangSmith tracing:
export LANGSMITH_TRACING="true"
export LANGSMITH_API_KEY="<Your LangSmith API key>"
export OPENAI_API_KEY="<Your OpenAI API key>"

Create a dataset

The first step when getting ready to test and evaluate your application is to define the datapoints you want to evaluate. There are a few aspects to consider here:
  • What should the schema of each datapoint be?
  • How many datapoints should I gather?
  • How should I gather those datapoints?
Schema: Each datapoint should consist of, at the very least, the inputs to the application. If you are able, it is also very helpful to define the expected outputs - these represent what you would expect a properly functioning application to output. Often times you cannot define the perfect output - that’s okay! Evaluation is an iterative process. Sometimes you may also want to define more information for each example - like the expected documents to fetch in RAG, or the expected steps to take as an agent. LangSmith datasets are very flexible and allow you to define arbitrary schemas. How many: There’s no hard and fast rule for how many you should gather. The main thing is to make sure you have proper coverage of edge cases you may want to guard against. Even 10-50 examples can provide a lot of value! Don’t worry about getting a large number to start - you can (and should) always add over time! How to get: This is maybe the trickiest part. Once you know you want to gather a dataset… how do you actually go about it? For most teams that are starting a new project, we generally see them start by collecting the first 10-20 datapoints by hand. After starting with these datapoints, these datasets are generally living constructs and grow over time. They generally grow after seeing how real users will use your application, seeing the pain points that exist, and then moving a few of those datapoints into this set. There are also methods like synthetically generating data that can be used to augment your dataset. To start, we recommend not worrying about those and just hand labeling ~10-20 examples. Once you’ve got your dataset, there are a few different ways to upload them to LangSmith. For this tutorial, we will use the client, but you can also upload via the UI (or even create them in the UI). For this tutorial, we will create 5 datapoints to evaluate on. We will be evaluating a question-answering application. The input will be a question, and the output will be an answer. Since this is a question-answering application, we can define the expected answer. Let’s show how to create and upload this dataset to LangSmith!
from langsmith import Client

client = Client()

# Define dataset: these are your test cases
dataset_name = "QA Example Dataset"
dataset = client.create_dataset(dataset_name)

client.create_examples(
    dataset_id=dataset.id,
    examples=[
        {
            "inputs": {"question": "What is LangChain?"},
            "outputs": {"answer": "A framework for building LLM applications"},
        },
        {
            "inputs": {"question": "What is LangSmith?"},
            "outputs": {"answer": "A platform for observing and evaluating LLM applications"},
        },
        {
            "inputs": {"question": "What is OpenAI?"},
            "outputs": {"answer": "A company that creates Large Language Models"},
        },
        {
            "inputs": {"question": "What is Google?"},
            "outputs": {"answer": "A technology company known for search"},
        },
        {
            "inputs": {"question": "What is Mistral?"},
            "outputs": {"answer": "A company that creates Large Language Models"},
        }
    ]
)
Now, if we go the LangSmith UI and look for QA Example Dataset in the Datasets & Testing page, when we click into it we should see that we have five new examples. Testing tutorial dataset

Define metrics

After creating our dataset, we can now define some metrics to evaluate our responses on. Since we have an expected answer, we can compare to that as part of our evaluation. However, we do not expect our application to output those exact answers, but rather something that is similar. This makes our evaluation a little trickier. In addition to evaluating correctness, let’s also make sure our answers are short and concise. This will be a little easier - we can define a simple Python function to measure the length of the response. Let’s go ahead and define these two metrics. For the first, we will use an LLM to judge whether the output is correct (with respect to the expected output). This LLM-as-a-judge is relatively common for cases that are too complex to measure with a simple function. We can define our own prompt and LLM to use for evaluation here:
import openai
from langsmith import wrappers

openai_client = wrappers.wrap_openai(openai.OpenAI())

eval_instructions = "You are an expert professor specialized in grading students' answers to questions."

def correctness(inputs: dict, outputs: dict, reference_outputs: dict) -> bool:
    user_content = f"""You are grading the following question:
{inputs['question']}
Here is the real answer:
{reference_outputs['answer']}
You are grading the following predicted answer:
{outputs['response']}
Respond with CORRECT or INCORRECT:
Grade:"""
    response = openai_client.chat.completions.create(
        model="gpt-5.4-mini",
        temperature=0,
        messages=[
            {"role": "system", "content": eval_instructions},
            {"role": "user", "content": user_content},
        ],
    ).choices[0].message.content
    return response == "CORRECT"
For evaluating the length of the response, this is a lot easier! We can just define a simple function that checks whether the actual output is less than 2x the length of the expected result.
def concision(outputs: dict, reference_outputs: dict) -> bool:
    return int(len(outputs["response"]) < 2 * len(reference_outputs["answer"]))

Run evaluations

Great! Now how do we run evaluations? Now that we have a dataset and evaluators, all that we need is our application! We will build a simple application that just has a system message with instructions on how to respond and then passes it to the LLM. We will build this using the OpenAI SDK directly:
default_instructions = "Respond to the users question in a short, concise manner (one short sentence)."

def my_app(question: str, model: str = "gpt-5.4-mini", instructions: str = default_instructions) -> str:
    return openai_client.chat.completions.create(
        model=model,
        temperature=0,
        messages=[
            {"role": "system", "content": instructions},
            {"role": "user", "content": question},
        ],
    ).choices[0].message.content
Before running this through LangSmith evaluations, we need to define a simple wrapper that maps the input keys from our dataset to the function we want to call, and then also maps the output of the function to the output key we expect.
def ls_target(inputs: str) -> dict:
    return {"response": my_app(inputs["question"])}
Great! Now we’re ready to run an evaluation. Let’s do it!
experiment_results = client.evaluate(
    ls_target, # Your AI system
    data=dataset_name, # The data to predict and grade over
    evaluators=[concision, correctness], # The evaluators to score the results
    experiment_prefix="openai-4o-mini", # A prefix for your experiment names to easily identify them
)
This will output a URL. If we click on it, we should see results of our evaluation! Testing tutorial run If we go back to the dataset page and select the Experiments tab, we can now see a summary of our one run! Testing tutorial one run Let’s now try it out with a different model! Let’s try gpt-4-turbo
def ls_target_v2(inputs: str) -> dict:
    return {"response": my_app(inputs["question"], model="gpt-4-turbo")}

experiment_results = client.evaluate(
    ls_target_v2,
    data=dataset_name,
    evaluators=[concision, correctness],
    experiment_prefix="openai-4-turbo",
)
And now let’s use GPT-4 but also update the prompt to be a bit more strict in requiring the answer to be short.
instructions_v3 = "Respond to the users question in a short, concise manner (one short sentence). Do NOT use more than ten words."

def ls_target_v3(inputs: str) -> dict:
    response = my_app(
        inputs["question"],
        model="gpt-4-turbo",
        instructions=instructions_v3
    )
    return {"response": response}

experiment_results = client.evaluate(
    ls_target_v3,
    data=dataset_name,
    evaluators=[concision, correctness],
    experiment_prefix="strict-openai-4-turbo",
)
If we go back to the Experiments tab on the datasets page, we should see that all three runs now show up! Testing tutorial three runs

Comparing results

Awesome, we’ve evaluated three different runs. But how can we compare results? The first way we can do this is just by looking at the runs in the Experiments tab. If we do that, we can see a high level view of the metrics for each run: Testing tutorial compare metrics We can tell that GPT-4 is better than GPT-3.5 at knowing who companies are, and that the strict prompt helped a lot with the length. But what if we want to explore in more detail? In order to do that, we can select all the runs we want to compare (in this case all three) and open them up in a comparison view. We immediately see all three tests side by side. Some of the cells are color coded - this is showing a regression of a certain metric compared to a certain baseline. We automatically choose defaults for the baseline and metric, but you can change those yourself. You can also choose which columns and which metrics you see by using the Display control. You can also automatically filter to only see the runs that have improvements/regressions by clicking on the icons at the top. Testing tutorial compare runs If we want to see more information, we can also select the Expand button that appears when hovering over a row to open up a side panel with more detailed information: Testing tutorial side panel

Set up automated testing to run in CI/CD

Now that we’ve run this in a one-off manner, we can set it to run in an automated fashion. We can do this pretty easily by just including it as a pytest file that we run in CI/CD. As part of this, we can either just log the results OR set up some criteria to determine if it passes or not. For example, if I wanted to ensure that we always got at least 80% of generated responses passing the length check, we could set that up with a test like:
def test_length_score() -> None:
    """Test that the length score is at least 80%."""
    experiment_results = evaluate(
        ls_target, # Your AI system
        data=dataset_name, # The data to predict and grade over
        evaluators=[concision, correctness], # The evaluators to score the results
    )
    # This will be cleaned up in the next release:
    feedback = client.list_feedback(
        run_ids=[r.id for r in client.list_runs(project_name=experiment_results.experiment_name)],
        feedback_key="concision"
    )
    scores = [f.score for f in feedback]
    assert sum(scores) / len(scores) >= 0.8, "Aggregate score should be at least .8"

Track results over time

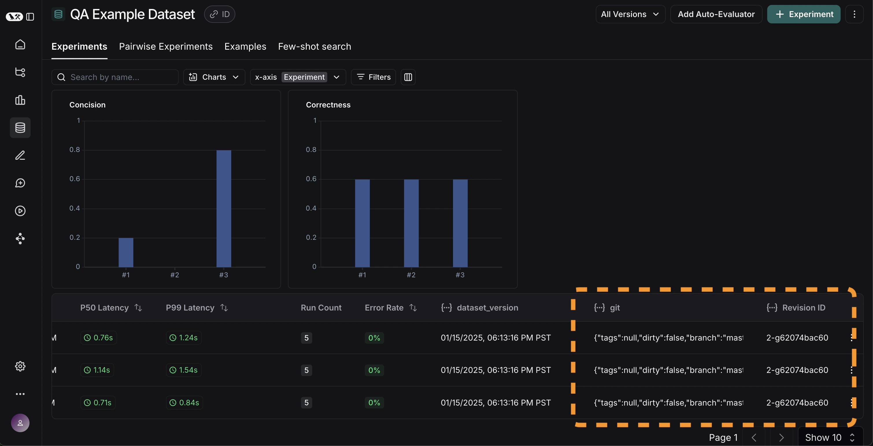
Now that we’ve got these experiments running in an automated fashion, we want to track these results over time. We can do this from the overall Experiments tab in the datasets page. By default, we show evaluation metrics over time (highlighted in red). We also automatically track git metrics, to easily associate it with the branch of your code (highlighted in yellow). Testing tutorial over time

Conclusion

That’s it for this tutorial! We’ve gone over how to create an initial test set, define some evaluation metrics, run experiments, compare them manually, set up CI/CD, and track results over time. This can help you iterate with confidence. This is just the start. As mentioned earlier, evaluation is an ongoing process. For example - the datapoints you will want to evaluate on will likely continue to change over time. There are many types of evaluators you may wish to explore. For information on this, check out the how-to guides. Additionally, there are other ways to evaluate data besides in this “offline” manner (e.g. you can evaluate production data). For more information on online evaluation, check out Set up LLM-as-a-judge online evaluators.

Reference code

import openai
from langsmith import Client, wrappers

# Application code
openai_client = wrappers.wrap_openai(openai.OpenAI())

default_instructions = "Respond to the users question in a short, concise manner (one short sentence)."

def my_app(question: str, model: str = "gpt-5.4-mini", instructions: str = default_instructions) -> str:
    return openai_client.chat.completions.create(
        model=model,
        temperature=0,
        messages=[
            {"role": "system", "content": instructions},
            {"role": "user", "content": question},
        ],
    ).choices[0].message.content

client = Client()

# Define dataset: these are your test cases
dataset_name = "QA Example Dataset"
dataset = client.create_dataset(dataset_name)

client.create_examples(
    dataset_id=dataset.id,
    examples=[
        {
            "inputs": {"question": "What is LangChain?"},
            "outputs": {"answer": "A framework for building LLM applications"},
        },
        {
            "inputs": {"question": "What is LangSmith?"},
            "outputs": {"answer": "A platform for observing and evaluating LLM applications"},
        },
        {
            "inputs": {"question": "What is OpenAI?"},
            "outputs": {"answer": "A company that creates Large Language Models"},
        },
        {
            "inputs": {"question": "What is Google?"},
            "outputs": {"answer": "A technology company known for search"},
        },
        {
            "inputs": {"question": "What is Mistral?"},
            "outputs": {"answer": "A company that creates Large Language Models"},
        }
    ]
)

# Define evaluators
eval_instructions = "You are an expert professor specialized in grading students' answers to questions."

def correctness(inputs: dict, outputs: dict, reference_outputs: dict) -> bool:
    user_content = f"""You are grading the following question:
{inputs['question']}
Here is the real answer:
{reference_outputs['answer']}
You are grading the following predicted answer:
{outputs['response']}
Respond with CORRECT or INCORRECT:
Grade:"""
    response = openai_client.chat.completions.create(
        model="gpt-5.4-mini",
        temperature=0,
        messages=[
            {"role": "system", "content": eval_instructions},
            {"role": "user", "content": user_content},
        ],
    ).choices[0].message.content
    return response == "CORRECT"

def concision(outputs: dict, reference_outputs: dict) -> bool:
    return int(len(outputs["response"]) < 2 * len(reference_outputs["answer"]))

# Run evaluations
def ls_target(inputs: str) -> dict:
    return {"response": my_app(inputs["question"])}

experiment_results_v1 = client.evaluate(
    ls_target, # Your AI system
    data=dataset_name, # The data to predict and grade over
    evaluators=[concision, correctness], # The evaluators to score the results
    experiment_prefix="openai-4o-mini", # A prefix for your experiment names to easily identify them
)

def ls_target_v2(inputs: str) -> dict:
    return {"response": my_app(inputs["question"], model="gpt-4-turbo")}

experiment_results_v2 = client.evaluate(
    ls_target_v2,
    data=dataset_name,
    evaluators=[concision, correctness],
    experiment_prefix="openai-4-turbo",
)

instructions_v3 = "Respond to the users question in a short, concise manner (one short sentence). Do NOT use more than ten words."

def ls_target_v3(inputs: str) -> dict:
    response = my_app(
        inputs["question"],
        model="gpt-4-turbo",
        instructions=instructions_v3
    )
    return {"response": response}

experiment_results_v3 = client.evaluate(
    ls_target_v3,
    data=dataset_name,
    evaluators=[concision, correctness],
    experiment_prefix="strict-openai-4-turbo",
)